Product Classroom
2024年02月22日 14:38:35
適用對象:有老人小孩的家庭搭配壁掛爐+地暖
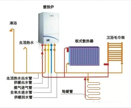
由于地暖是均勻加熱整個地面,以低溫熱水做為熱媒的采暖方式,它散熱到地面的溫度為27—30度,室溫通常為18—22度,是所有采暖系統中最舒適的一種方式,因其舒適性高、隱蔽性強被廣泛使用。針對壁掛爐與地暖系統的結合,壁掛爐進行了“地暖模式”設計,對最高水溫進行了限定,還配置了可調旁通的設置和大功率調速水泵等設備,而且溫度可以自主控制,取暖時間可以自行安排使用,恒溫恒控保證了室內溫度的恒定。

適用對象:上班族、年輕都市人群搭配壁掛爐+散熱器
以壁掛爐為熱源,散熱器作為末端的采暖方式,它最大的優點就是升溫迅速,片刻時間房間溫度就開始上升,熱效率非常高,比較適合年輕人高效率的采暖需求。如果選用的是威能壁掛爐,使用時不僅無噪音、無粉塵污染、無有害氣體的排放,而且工作效率高達90%以上,相對于其他方式的供暖,可以節約30%—40%的效能,完全可以滿足中、小型房屋的供暖需求,更符合現在年輕一代對居室環境安靜環保的要求。

適用對象:人口較多、戶型較大的家庭搭配壁掛爐+地暖+散熱器
在面積較大的戶型里,應該綜合壁掛爐、地暖和散熱器的優點,“因地制宜”地選擇采暖設備。建議在客廳、書房、健身房、餐廳等公共區域,安裝地暖壁掛爐系統,在臥室、衛生間、廚房等較小空間里,建議用散熱器。一般像威能這樣的國際品牌,產品型號及種類齊全,可以和多種采暖設備進行配搭,壁掛爐的設計簡潔大方,與家裝整體風格相配合的同時,具有穩定的采暖性能,給家庭帶來穩定、舒適的溫暖空間。

消費者在規劃家居采暖系統時,“1+1>2”的組合是最優的選擇。目前市場上流行的采暖方式有很多,如地暖、壁掛爐、空調、電暖器、鍋爐等,只是各個采暖方式各有特點,選用不同優勢、不同特點的采暖產品優勢互補、強強聯合,能讓快節奏的都市生活更舒適、更便捷。消費者在考慮家庭采暖方案時,一定要結合自家的居室**及考慮家人的需求,但同時也不能忽視整個家庭的消費能力,一定要選取最合適的“黃金套餐”